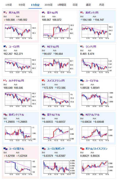
【相場】まもなくTSMC決算発表 ドル円はレンジ圏1ドル149円台半ば 豪雇用統計の影響で豪ドルは強い動き TSMC決算懸念で半導体銘柄に売り | らくらくアンテナ

2024/10/17 引用元:らくらくアンテナ 続きを読む
2024/10/17、『らくらくアンテナ』が報じたこのニュースに1件のコメントが寄せられています(2026/04/26 09:24現在)。
あなたはこのニュースについてどう思いますか? 関連する最近のニュースを知りたい場合は 「TSMC決算発表」 「半導体銘柄」 「豪ドル」 で検索可能です。
あなたはこのニュースについてどう思いますか? 関連する最近のニュースを知りたい場合は 「TSMC決算発表」 「半導体銘柄」 「豪ドル」 で検索可能です。
一緒につぶやかれている企業・マーケット情報
みんなの反応・コメント 1件
おすすめ順 | 新着順
気になった【まとめサイト】から!! ift.tt/tO7Yrb2